Skip to main content

Ventoy Persistence

·2 mins· loading · loading · ·
DarkXero
Author
DarkXero
I create Distros, Scripts and content about Linux & FOSS software. 😎
Table of Contents

Intro

Most of you might already know about the amazing tool called Ventoy and how amazing it is at removing the need to have more USB drives if you want to use multiple ISOs, but you might not know about how many more amazing features it has.

Today I will be showing you how to make a specific Live ISO on your Ventoy USB Drive save all the changes that you make to it.

The Guide

Starting off you would want to have Ventoy installed and copy the folder from /opt/ventoy to your USB Drive and renaming it to ventoy_plugins or anything else that you might like.

[Image: Hg7iIzd.png]

Then go into the ventoy_plugins folder open a terminal and run sudo sh CreatePersistenceImg.sh -s 20480 -l vtoycow this will create a file called persistence.dat with the size of 20GB, refer to this article from Ventoy for different arguments for the command. After a while you will be granted with this confirmation, just hit y and enter and in a few seconds it should be done.

[Image: 8rKKvT4.png]

Now create a new folder called persistence in the root folder and move the persistence.dat there. Going back to the terminal run sudo sh VentoyPlugson.sh /dev/sdx where x is your USB Drive id.

[Image: GElDr8y.png]

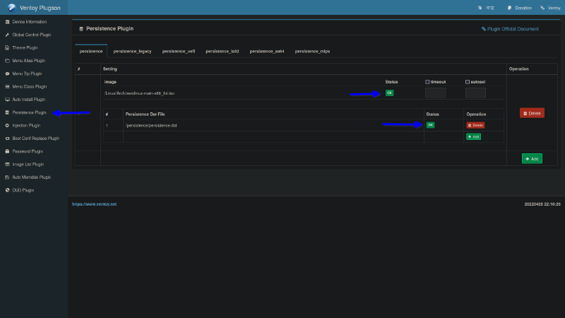
Just head over to the webaddress that you get from the terminal, there you will be granted with the Ventoy Plugson WebUI. Head over to the Persistence Plugin and click on add new and just enter the file paths to the ISO that you want and the persistence.dat file and make sure that it says OK.

[Image: PGduHPr.png]

Now if you boot into the Xero Linux ISO any changes that you make to it should get saved.

Cheers :heart:

Related